制氧新风系统核心优势

1.三效空气优化

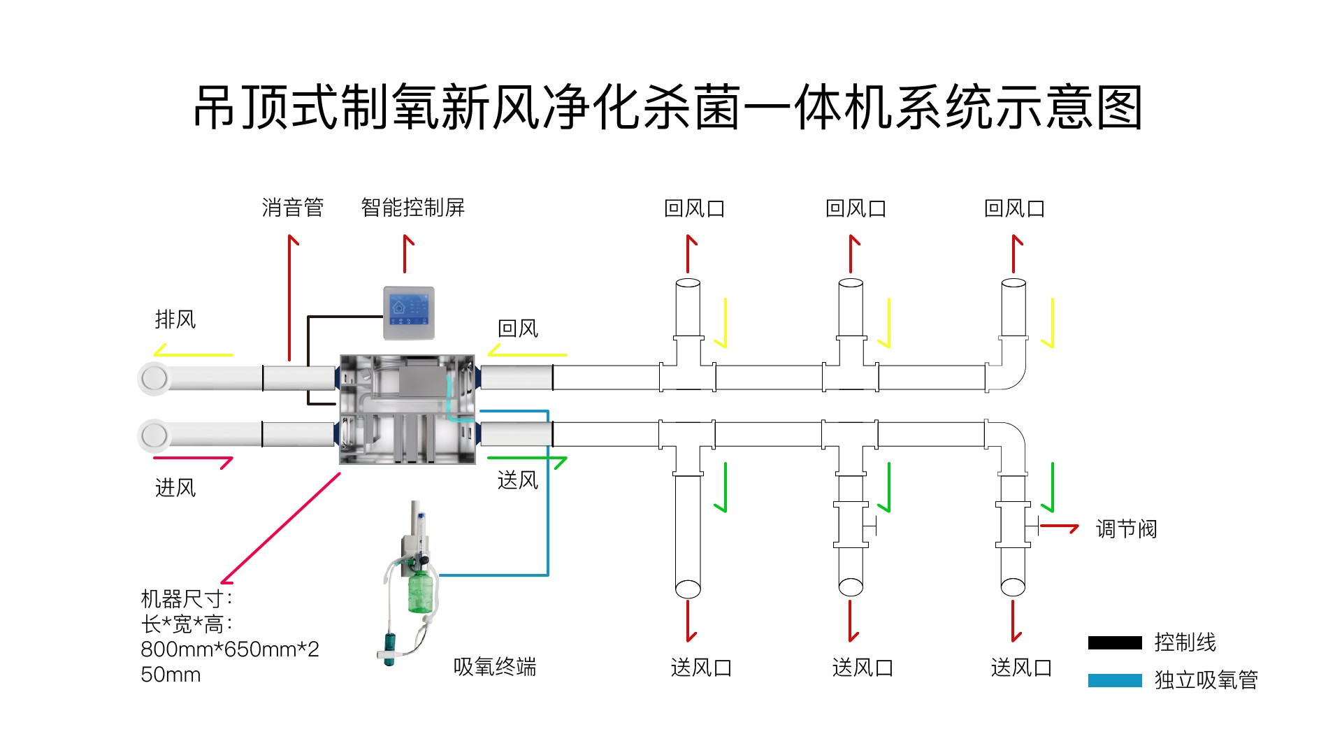
· 吸氧供应:通过分子筛技术从空气中提取高浓度氧气(可达90%-96%),缓解缺氧问题(如高原反应、密闭空间)。

· 杀菌净化供应:通过三重杀菌净化和epicc装置杀菌消毒、除霾除醛。



· 新风循环:持续置换室内外空气,降低CO₂浓度(常规环境CO₂>1000ppm时易引发疲倦),维持室内含氧量21%左右。

2.智能环境适配
· 搭载PM2.5/CO₂/O₂传感器,调节制氧量(1-5L/min可调)与新风风速(如200-300m³/h风量),适配住宅120平米以下,以及医院、养老院等场景。
3.医疗级净化标准
· H13级HEPA滤网拦截99.9%的0.3μm颗粒物(如花粉、PM2.5),活性炭层吸附甲醛(CADR值≥200m³/h)、TVOC等气态污染物,epicc装置杀菌消毒、除霾除醛。
4.节能静音设计
· 直流无刷电机实现低至20dB(A)运行(相当于树叶沙沙声),夜间模式功耗<50W,年耗电约200度(按8小时/天计)。
典型应用场景

场景 | 需求痛点 | 制氧新风解决方案 |
高原住宅 | 血氧饱和度低于90% | 24h维持室内氧浓度19%-22% |
重症居家护理 | 需持续氧疗(3-5L/min) | 医疗级制氧模块+细菌过滤效率99% |
高端办公空间 | CO₂超标至1500ppm | 每小时全屋换气1.5次+智能氧补偿 |
母婴房 | 甲醛浓度>0.08mg/m³,病毒 | 三重杀菌过滤系统+恒氧恒湿(45%-55%) |
技术参数对比
指标 | 普通新风系统 | 制氧新风系统 |
供氧能力 | 无 | 0.18m³/h氧气输出,独立吸氧 |
过滤、杀菌精度 | F7-F9中效过滤 | H13医用级过滤,杀菌率99.96% |
能耗比 | 0.5-1.5kW·h/天,未考虑空调能耗提高 | 0.3-1.2kW·h/天(含制氧)根据使用习惯有所变化。 |